产品介绍


50吨/天船用二级反渗透海水淡化设备采用反渗透技术,经过优化系统设计而成。
设备根据船厂合同工艺技术要求设计 ,具有体积小、重量轻、占地省、安装方便、适应性强的特点。适用于船舶及海上作业平台,该设备操作简单维修方便,只要提供海水、电源,启动后即可产水,设备脱盐率高、性能稳定、安全可靠。
该系统能够有效地去除海水中的无机盐、重金属离子、有机物细菌及病菌等有害成分,经过二级反渗透将海水淡化为纯净水。
产品参数
产品型号:WY-FSHB-50-2
产水水质标准:TDS<20mg/L
|
50吨/天 船用二级反渗透海水淡化设备 |
|||
| 产品型号 | WY-FSHB-50-2 | 产水水质 | <20mg/L |
| 产水量 | 2000升/小时 | 功率 | 17.95KW |
| 脱盐率 | >99.5% | 电源 | 440V / 60Hz / 三相(可定制) |
| 产水含盐量 | <20mg/L | 电控防护等级 | IP54 |
| 一级回收率 |
一级:38% |
二级回收率 | 85% |
| 操作压力 |
一级:3.5~5.5Mpa 二级:0.5~1.5Mpa |
外形尺寸 | 3800*1900*2100mm |
| 反渗透膜&膜壳 |
一级:5支*2支 二级:3支*1支 |
材料组成 | SUS316 不锈钢 |
| 系统功能 |
1. 高压卸荷,当高压泵出水压力超过6.2MPa时设备自动停机保护动作并发出声光报警。
2. 低压停机保护,当预处理供水不足引起高压泵进水压力低于0.05MPa时,会自动停机保护动作并发出声光报警。 3. 配置有手动多路阀,多介质过滤器在压差达到0.1MPa 时进行清洗。 4. 配置反渗透膜清洗系统,可对反渗透膜组件进行物理清洗、化学清洗和加注保护液。 |
||
| 主要配件 |
反渗透膜:4040,美国陶氏 / 东丽 / 海德能
膜壳:FRP材质 多介质过滤器:φ750x1900mm,FRP材质 精密过滤器:20"x5μm,FRP材质 进水泵:南泵,SUS316 高压泵:PINFL,SUS316L 电气元件:施耐德 电导率仪:科瑞达 触摸屏:威纶通 |
||
| 出厂设备清单 |
1. 水处理设备
2. 产品使用操作说明书,使用操作视频* 3. 完工资料(产品合格证、出厂测试报告、包装清单、设备图纸) 4. 其他耗材配件 |
||
* 1. 产水量是指进水温度25℃、含盐量35000mg/L、运转压力5Mpa 的条件下的产水量。
2.设备可根据客户要求定制。
更多咨询订购电话:0756-8930698,8935193,
13326658585(国内业务),
13326682480(国内、外贸业务),
13326657486(国内、外贸业务)
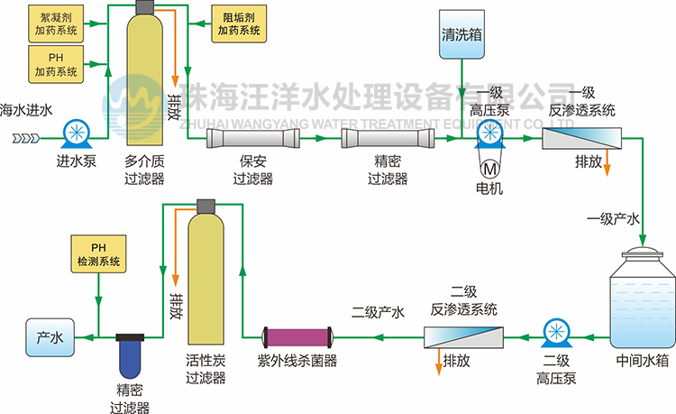
工艺流程
海水 → 多介质过滤器 → 精密过滤器 → 高压泵 → 反渗透系统 → 产水
特点和优势
● 可靠高压泵,运行效率高,能耗低、噪音小、寿命长。
● 高效反渗透膜,脱盐率高达99.5%,抗污染能力强,产水水质稳定。
● 机架管路、管件均由不锈钢和耐腐蚀材料制作,保证设备经久耐用和较低维护成本。
● 操作简单易用,维护方便,只要有电,有海水,接管路启动后可立即供应淡水。
● 电源适用范围广:220V~440V/50~60HZ,能适应国内生产的大部分船舶。
● 出水水质标准:TDS<10mg/L。
● 使用寿命长:15-20年,严谨工艺设计,确保设备较长的使用寿命和较低的维护成本。
● 设备组合类型可以实现型式:支架式、撬装式、撬车式、集装箱式等。
产品推荐
![]() |
![]() |
![]() |
| 1吨每天 海水淡化设备 | 3吨每天 海水淡化设备 | 5吨每天 海水淡化设备 |
![]() |
![]() |
![]() |
| 15吨每天 海水淡化设备 | 20吨每天 船用造水机 | 50吨每天 海上平台用海水淡化设备 |
![]() |
![]() |
![]() |
| 20吨每天 二级反渗透海水淡化设备 | 72吨每天 海水淡化设备 | 144吨每天 海水淡化设备 |
![]() |
![]() |
![]() |
| 200吨每天 海水淡化设备 | 360吨每天 海水淡化设备 | 1200吨每天 海水淡化设备 |
工程案例
|
|
|
|
|
|
|
|
反渗透技术
反渗透膜是一种模拟生物半透膜制成的具有一定特性的人工半透膜,是反渗透技术的核心构件。
反渗透技术原理是在高于溶液渗透压的作用下,依据其他物质不能透过半透膜 而将这些物质和水分离开来。反渗透膜的膜孔径非常小,因此能够有效地去除水中的溶解盐类、胶体、微生物、有机物等。
系统具有水质好、耗能低、无污染、工艺简单、操作简便等优点。
适用领域
![]() |
![]() |
![]() |
| 船舶 | 海岛 | 工业生产用水 |
![]() |
![]() |
![]() |
| 海上作业平台 | 沿海缺水地区 | 沙漠地区 |






























